Linux系统 Linux系统中CPU占用率较高问题排查思路与解决方法 前言 作为 Linux 运维工程师,在日常工作中我们会遇到 Linux服务器上出现CPU负载达到100%居高不下的情况,如果CPU 持续跑高,则会影响业务系统的正常运行,带来企业损失。 很多运维的同学遇到这种状况往往会不知所措,对于CPU过载问题通常使用以...
Linux系统 SSH端口转发实现内网穿透的实现 我们局域网的机器能够访问外网,但是外网不能访问内网。因为内网访问互联网时候能确定外网的地址,外网却不能确定我们局域网内的具体地址。(ip地址有限)如果 我们在访问外网的时候,这个链接让他保持、不断,那么这个链接就相当于我们建了一条路,内网数据能出去,外网数...
Linux系统 linux把一个文件的内容复制到另一个文件的末尾 问题描述: 比如11的文件内容是: hello 22的文件内容是: world 将22的文件内容复制到11文件的末尾,11文件的效果就是: hello world 解决办法: cat 22 >> 11 >>的意思是追加的意思 >...
Linux系统 Django上线部署之Apache的方法 环境: 1.Windows Server 2016 Datacenter 64位 2.SQL Server 2016 Enterprise 64位 3.Python 3.6.0 64位 4.administrator用户,无域环境,最高权限...
Linux系统 linux命令实现音频格式转换和拼接的方法 安装FFmpeg flac eric@ray:~$ sudo apt install FFmpeg flac 安装lame faac eric@ray:~$ sudo apt install lame faac 将一个后缀为.ape格式的视频转换成m4a(...
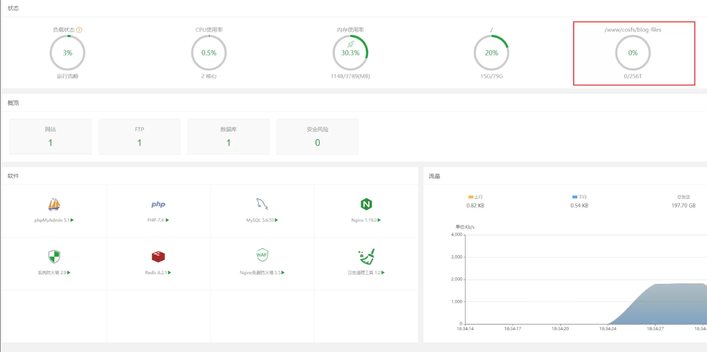
Linux系统 教你如何用宝塔面板 挂载 腾讯云COS 以及卸载 截图说明 介绍 宝塔面板腾讯云COSFS插件能够像操作本地电脑文件一样,直接管理、操作腾讯云cos对象存储桶的文件。 本功能是宝塔面板联合腾讯云共同开发,对于同时使用宝塔面板和腾讯云cos对象存储的用户特别实用。本文将详细分享宝塔面板使用腾讯云COSFS插件管理腾讯...
Linux系统 The Power of ‘if z’ in the Linux World Linux is one of the most popular operating systems in the world today. It is often used by developers, servers, and people who w...
Linux系统 Oracle 银河麒麟 V10 安装 Oracle 19C 详细步骤 支持远程维护 技术支持 环境说明 服务器操作系统:银河麒麟V10 SP2(Kylin Server 10 SP2 x86_64)数据库版本:Oracle 19C(19.3.0.0.0)SSH工具:Mobaxterm v22.1 配置初始参数1、下载Oracle安装包打开Oracl...
Linux系统 如何利用Apache Common将java对象池化的问题分析 什么是对象池化? 对象被创建后,使用完毕不是立即销毁回收对象,而是将对象放到一个容器保存起来,下次使用的时候不用创建对象,而是从容器中直接获取。 什么样的对象需要池化? 一般需要池化的对象往往都是比"重量级"较的对象,创建和销毁都比较耗...
Linux系统 高效运维:PXE如何实现自动化部署Linux系统介绍 背景说明 在数据中心,一次几十台甚至几百台服务器上线,系统安装将变得非常麻烦,系统安装好了,还会涉及很多配置,工作量都非常大。很多虚拟化平台如VMware,FusionCompute等安装一般通过ISO逐台安装,或者通过厂商工具来安装,比较麻烦。 PXE ...
Linux系统 详解关于Apache Kafka 分区重分配的实现原理解析 本文作者为中国移动云能力中心大数据团队软件开发工程师孙大鹏,本文结合 2.0.0 版本的 Kafka 源码,详细介绍了 Kafka 分区副本重分配的流程和逻辑,供大家参考。 一、前言 Kafka 是由 Apache 软件基金会开发的一个开源流处理平台,旨在...
Linux系统 一步步教你如何在linux下搭建FastDFS图片服务器详细步骤 服务器规划 服务器名称 IP地址和端口 备注 fastdfs-tracker *:22122 跟踪服务器/调度服务器 fastdfs-storage *:23000 存储服务器 一、安装系统组件 yum install gcc -y 二、安装fastdfs...